钉钉应用定制二次开发-钉钉OA集成-成都渔果科技
钉钉官方授权钉钉定制白金服务商
首页
案例
钉钉应用二次开发
web应用开发
系统软件开发
APP开发
钉钉二次开发资讯
关于我们
新能源汽车电池组大数据分析系统
2017年9月30日
新能源汽车电池组大数据分析系统
已关闭评论
Web应用开发
,
案例
,
系统软件开发
Web应用开发
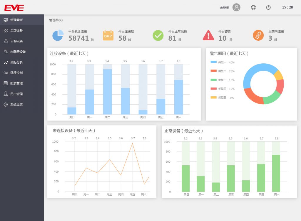
该系统为新能源汽车上电池组进行数据监控与分析,通过对电池组数据的大数据分析,了解电池组的使用情况,对故障提出分析与预警。
搜索:
近期文章
别开枪!钉钉这回是“自己人”
钉钉AI正式公测,17款产品60+场景,超50万家企业启用
钉钉发布全新7.5版本,上线人人可用AI助理
钉钉突然更新!这些新功能,打工人真的爱了
钉钉,如何做6亿人的AI助理?
文章归档
2024年一月
2023年十一月
2023年八月
2023年六月
2023年四月
2023年三月
2023年二月
2023年一月
2022年十一月
2022年十月
2022年九月
2022年八月
2022年七月
2022年六月
2022年五月
2022年四月
2022年二月
2022年一月
2021年十二月
2021年十一月
2021年十月
2021年九月
2021年八月
2021年七月
2021年六月
2021年五月
2021年四月
2021年三月
2021年二月
2021年一月
2020年十二月
2020年十一月
2020年十月
2020年九月
2020年八月
2020年七月
2020年六月
2020年五月
2020年四月
2020年三月
2020年二月
2020年一月
2019年十二月
2019年十一月
2019年十月
2019年九月
2019年八月
2019年七月
2019年六月
2019年五月
2019年四月
2019年三月
2019年二月
2019年一月
2018年十二月
2018年十一月
2018年十月
2018年九月
2018年八月
2017年十一月
2017年十月
2017年九月
分类目录
APP开发
news
Web应用开发
微信开发
案例
系统软件开发
钉钉应用二次开发
文章导航
电管家-钉钉应用
钉钉应用二次开发案例介绍(一)